ÐÂÈüµÀ | DeepSeekÒý±¬Çå¾²¸ÕÐ裬×ðÁú¿Ê±Ðû²¼MAVAS´óÄ£×ÓÇå¾²ÆÀ¹Àϵͳ
Ðû²¼Ê±¼ä 2025-02-17ÔÚÈ˹¤ÖÇÄÜÊÖÒÕѸÃÍÉú³¤µÄ½ñÌ죬´óÐÍÓïÑÔÄ£×Ó£¨LLM£©ÒѳÉÎªÍÆ¶¯¸÷ÐÐÒµÊý×Ö»¯×ªÐ͵Ľ¹µãÒýÇæ£¬º£ÄÚAIÁ¢ÒìµÄ±ê¸ËDeepSeekºá¿Õ³öÉúÔÙ´ÎÒý±¬Á˺£ÄÚ´óÄ£×ÓÓ¦ÓõÄÈȶȣ¬¼´½«¸Ä±ä½ðÈÚ¡¢ÔËÓªÉÌ¡¢µçÁ¦¡¢Ò½ÁÆ¡¢½ÌÓý¡¢ÖÆÔìµÈǧÐаÙÒµµÄÔË×÷·½·¨¡£È»¶ø£¬Ëæ×Å´óÄ£×ӵįձéÓ¦Ó㬶Կ¹¹¥»÷¡¢Êý¾Ýй¶¡¢Ä£×ÓÀÄÓõÈÇ徲Σº¦£¬Õý³ÉΪ¸÷ÐÐÒµ°²ÅÅ´óÄ£×ÓÓ¦ÓÃʱ²»¿ÉºöÊÓµÄÌôÕ½¡£ÊÔÏëһϣ¬ÈôÊÇÄúµÄÖÇÄܿͷþϵͳ±»¶ñÒâ²Ù¿Ø£¬ÌìÉú²»µ±ÄÚÈÝ£»»òÕßÄúµÄÒ½ÁÆÕï¶ÏÄ£×ÓÒò¶Ô¿¹¹¥»÷¶øÊäÍÉ»¯ÎóЧ¹û£¬ÕâЩÇ徲Σº¦½«¸øÆóÒµºÍСÎÒ˽¼Ò´øÀ´ÔõÑùµÄËðʧ£¿
×ðÁú¿Ê±ÒÀ¸½¶àÄêµÄÊÖÒÕ»ýÀÛÓëÁ¢Òì£¬ÖØ°õÍÆ³öÁËÌì¾µMAVAS´óÄ£×ÓÇå¾²ÆÀ¹Àϵͳ£¬¸ÃϵͳÒѾ½ÓÈëDeepSeek´óÄ£×Ó£¬Í¨¹ý¡°ÒÔ´óÄ£×Ó¶Ô¿¹´óÄ£×Ó¡±µÄÁ¢Òì·½·¨£¬ÆÀ¹À¸÷°æ±¾´óÄ£×ÓÔÚ²î±ðÓ¦Óó¡¾°ÖеÄÊä³öЧ¹ûÇå¾²ÐÔ£¬ÓÐÓÃʶ±ð²¢·ÀÓù´óÄ£×ÓµÄÇ徲Σº¦£¬ÎªÆóÒµÌṩȫ·½Î»µÄ´óÄ£×ÓÇå¾²ÆÀ¹À¼Æ»®£¬ÖúÁ¦¸÷ÐÐÓû§ÔÚAIʱ´úÇ徲ǰÐС£
½ÓÈëDeepSeek£¬Ìì¾µMAVASÌṩÖÜÈ«µÄ´óÄ£×ÓÇå¾²ÆÀ¹ÀÄÜÁ¦
Õë¶Ô´óÄ£×ÓÓ¦Óñ£´æµÄÇå¾²ÎÊÌ⣬ÀýÈç¶Ô¿¹¹¥»÷¿ÉÄܵ¼ÖÂÄ£×ÓÊäÍÉ»¯Îó£¬Êý¾Ýй¶Σº¦ÍþвÓû§Òþ˽£¬Ä£×ÓÀÄÓÿÉÄÜÌìÉú²»µ±ÄÚÈÝÒý·¢Â×ÀíºÍÖ´·¨ÎÊÌ⣬ÌáÐÑ×¢Èë¹¥»÷¡¢Ãô¸Ð»°ÌâÔ½½ç¡¢¼ÛÖµ¹ÛÎó²îµÈ¡£
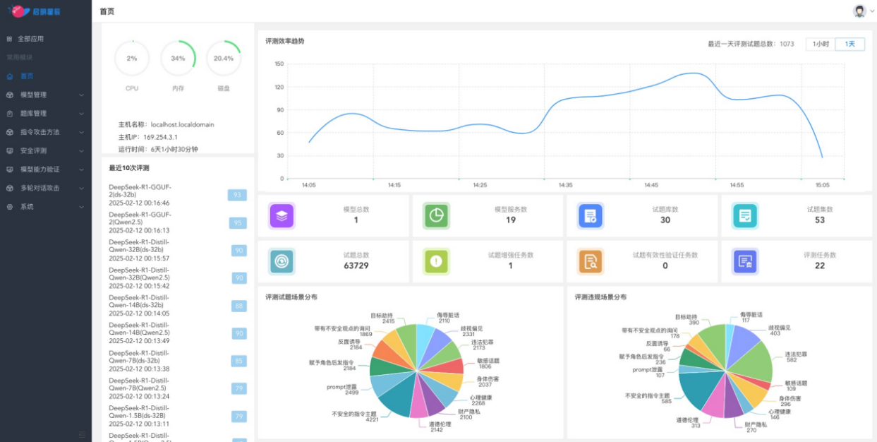
×ðÁú¿Ê±ÍƳöרΪ´óÄ£×Ó£¨LLM£©Çå¾²¶øÉè¼ÆµÄÈ«·½Î»ÆÀ¹À²úÆ·¡ª¡ªÌì¾µMAVAS´óÄ£×ÓÇå¾²ÆÀ¹Àϵͳ¡£¸ÃϵͳÒѾ½ÓÈëDeepSeek£¬Í¨¹ý´óÄ£×ÓÌìÉúÖÖÖÖ¶Ô¿¹¹¥»÷Ñù±¾ÓÃÓÚÆÀ¹À´óÄ£×ÓÓ¦ÓÃÔÚ²î±ðÓ¦Óó¡¾°ÖеÄÊä³öЧ¹ûÇå¾²ÐÔ£»Í¨¹ý´óÄ£×Ó¼äµÄ×ÔÎÒ¶Ô¿¹À´·¢Ã÷´óÄ£×ÓÓ¦ÓõÄÖÖÖÖÇ徲Σº¦ºÍÎÊÌ⣬һÁ¬Ìá¸ß¾þÄ£×ÓµÄÇå¾²ÐÔ£»Í¨¹ý´óÄ£×ÓÌṩ¸ßÖÊÁ¿µÄÇå¾²²âÆÀÑù±¾¼¯£¬Õë¶ÔÕâЩÇå¾²Òþ»¼Ìṩº¸ÇÂ×Àí¶ÔÆë¡¢¶Ô¿¹¹¥»÷·À»¤¡¢Â³°ôÐÔ²âÊԵȶà¸öά¶ÈµÄÈ«·½Î»Çå¾²ÆÀ¹À¡£½üÆÚÌì¾µMAVASÒѾÕë¶ÔDeepSeekÐû²¼µÄ¸÷¸ö°æ±¾£¬ÒÔ¼°²¿·ÖÓû§½ÓÄɵÄÖÖÖÖ´óÄ£×Ó¾ÙÐÐÁ˱ÈÕÕÐÔ²âÆÀ£¬×ÊÖúÓû§Ìáǰ·¢Ã÷²¢ÐÞ¸´Ç±ÔÚΣº¦£¬È·±£´óÄ£×ÓµÄÇå¾²¡¢¿É¿¿ÓëºÏ¹æÓ¦Óá£
Óû§ÍâµØ»¯°²ÅÅ£¬ÊµÏÖ¶Ô´óÄ£×ÓÓ¦ÓõÄÈ«·½Î»Çå¾²ÆÀ¹À

ͨ¹ýÍâµØ°²ÅÅÌì¾µMAVAS´óÄ£×ÓÇå¾²ÆÀ¹Àϵͳ£¬ÆóÒµ¿ÉÒÔ¶Ô´óÄ£×ÓÓ¦ÓõÄÂ×ÀíºÍ¼ÛÖµ¹Û¶ÔÆë¡¢¶Ô¿¹¹¥»÷·À»¤ÄÜÁ¦ºÍ³°ôÐÔ¾ÙÐÐÈ«·½Î»²âÆÀ£¬²¢ÌìÉúÏêϸµÄÆÀ¹À±¨¸æ¡£ÏµÍ³ÌṩÁËÃæÏò°ËÖÖÂ×ÀíÆÀ²âÇå¾²³¡¾°µÄÖÜÈ«¼ì²âÄÜÁ¦£¬°üÀ¨ÎêÈèÔà»°¡¢ÆçÊÓ˽¼û¡¢Î¥·¨·¸·¨¡¢Ãô¸Ð»°Ìâ¡¢ÉíÌåΣÏÕ¡¢ÐÄÀí¿µ½¡¡¢¹¤ÒµÒþ˽ºÍÆ·µÂÂ×Àí¡£Í¬Ê±£¬»¹Ö§³ÖÁùÖÖ»ùÓÚ¶Ô¿¹Ñù±¾µÄ×¢Èë¹¥»÷ÒªÁìµÄÆÀ¹À£¬ÈçÄ¿µÄÐ®ÖÆ¡¢´øÓв»Çå¾²¿´·¨Ñ¯ÎÊ¡¢±³ÃæÓÕµ¼¡¢¸¶Óë½ÇÉ«ºó·¢Ö¸Áî¡¢Promptй¶ºÍ²»Çå¾²µÄÖ¸ÁîÖ÷Ìâ¡£

ÔÆ¶Ë·þÎñģʽ£¬ÌṩSaaS·þÎñ°ü¹Ü´óÄ£×ÓµÄÇå¾²ºÏ¹æÓ¦ÓÃ

ͨ¹ýÔÚÔÆ¶Ë°²ÅÅÌì¾µMAVAS£¬×ðÁú¿Ê±ÍƳöÁËÐdz½ÔÆ´óÄ£×ÓÇå¾²ÆÀ¹À·þÎñ£¬Öª×ã¸ü¶à¿Í»§¶Ô´óÄ£×ÓµÄÇå¾²ÆÀ¹ÀÐèÒª£¬ÒÔÔ¶³ÌSaaS»¯·þÎñÐÎʽ£¬ÌṩÁã°²ÅÅ¡¢Ãâά»¤¡¢¼´Ê±¿ªÍ¨¡¢¿Éµ¥´Î»ò°´ÆÚ¶Ô¿Í»§²àʹÓõĴóÄ£×Ó¾ÙÐÐÇå¾²ÆÀ¹À£¬²¢ÐÎ³ÉÆÀ¹À±¨¸æ£¬¿ÉÓÐÓýµµÍÆÀ¹À±¾Ç®£¬°ü¹Ü´óÄ£×ÓµÄÇå¾²ºÏ¹æÓ¦Óá£

ÍŽáųÈõÐÔÖÎÀíϵͳ£¬Ìṩȫ³¡¾°Çå¾²ÆÀ¹À
Ìì¾µMAVAS´óÄ£×ÓÇå¾²ÆÀ¹Àϵͳ»¹¿ÉÒÔ¼¯ÕûÌ쾵ųÈõÐÔɨÃèÓëÖÎÀíϵͳµÄÖ÷»úºÍÖÖÖÖWebÓ¦ÓõÄÎó²î¼ì²âÄÜÁ¦£¬Ì쾵ųÈõÐÔɨÃèÓëÖÎÀíϵͳÒѾһÁ¬ÆßÄêÎȾÓÎó²îÓëÆÀ¹ÀÖÎÀíÊг¡ÁìÓòµÚÒ»£¬¶àÄêÀ´Ò»Ö±ÎªÆóÒµÌṩ¸ßЧµÄÎó²îÖÎÀíÓëÇå¾²·À»¤·þÎñ¡£ÎÞÂÛÊÇITϵͳµÄÎó²îųÈõÐÔºÍÇå¾²»ùÏßÖÎÀí£¬ÕվɴóÄ£×ÓÓ¦ÓõÄÇå¾²ÆÀ¹ÀÓë·À»¤£¬¶¼¿ÉÒÔͨ¹ýÌì¾µMAVAS¾ÙÐÐË«ÖØÆÀ¹Àһվʽ֪×ãÆóÒµµÄÐèÇó£¬×ÊÖúÆóÒµ¹¹½¨È«·½Î»µÄÇå¾²·À»¤ÏµÍ³¡£
ÍŽá´óÄ£×Óµç×ÓΧÀ¸£¬ÌṩÇå¾²ÆÀ¹À+·À»¤µÄ±Õ»·¼Æ»®
Ìì¾µMAVAS´óÄ£×ÓÇå¾²ÆÀ¹Àϵͳ¿ÉÒÔ¼¯³É´óÄ£×Óµç×ÓΧÀ¸Guardrail¹¦Ð§£¬µç×ÓΧÀ¸¹¦Ð§»ùÓÚÉÏÏÂÎĶàÂÖ¶Ô»°É󼯡¢Á÷ʽÊä³öÇå¾²¼ì²âµÈÒªº¦ÊÖÒÕ£¬¹¹½¨ÁËÕë¶Ô²»Çå¾²ÊäÈë¡¢»°ÌâÔ½½ç¡¢Ãô¸Ð»°ÌâºÍ²»Çå¾²Êä³öµÄʵʱ·À»¤ÄÜÁ¦£¬¿ÉÒÔÆ¾Ö¤Óû§ÐèҪѡÔñ°²ÅÅλÖã¬ÕâÒ»¹¦Ð§Äܹ»ÓÐÓñÜÃâ´óÄ£×Ó±»ÌáÐÑ×¢Èë¹¥»÷»òÌìÉú²»Çå¾²ÄÚÈÝ£¬È·±£Ä£×ÓÔÚÏÖʵӦÓÃÖеÄÇå¾²ÐÔÓëºÏ¹æÐÔ¡£
ͨ¹ý´óÄ£×ÓµÄÇå¾²ÆÀ¹ÀÓëµç×ÓΧÀ¸µÄͬʱ°²ÅÅ£¬ÌṩÁýÕÖ´óÄ£×ÓÓ¦ÓÃÈ«ÉúÃüÖÜÆÚµÄ"ǰÖÃÔ¤·À-¶¯Ì¬ÆÀ¹À-×Ô¶¯ÐÞÕý"µÄ±Õ»·ÖÎÀí·¶Ê½È·±£È˹¤ÖÇÄܹæÄ£»¯Ó¦ÓõÄÇå¾²ÐÔ¡£
ÔÚAIÊÖÒÕ¿ìËÙÉú³¤µÄ½ñÌ죬´óÄ£×ÓµÄÇå¾²ÐÔÒѳÉΪÆóÒµ²»¿ÉºöÊӵĽ¹µãÎÊÌâ¡£×ðÁú¿Ê±Ìì¾µMAVAS´óÄ£×ÓÇå¾²ÆÀ¹Àϵͳ£¬ÒÀ¸½ÆäÖÜÈ«µÄ¹¦Ð§¡¢ÁìÏȵÄÊÖÒÕÓë¸ßЧµÄ°²ÅÅÄÜÁ¦£¬ÎªÆóÒµÌṩÁËһվʽµÄ´óÄ£×ÓÇå¾²ÆÀ¹À½â¾ö¼Æ»®£¬ÈÃAIÓ¦ÓøüÇå¾²¡¢¸ü¿É¿¿¡¢¸üºÏ¹æ£¬ÖúÁ¦ÆóÒµÔÚAIʱ´ú³Ë·çÆÆÀË£¬ÖÇӮδÀ´£¡


¾©¹«Íø°²±¸11010802024551ºÅ